Ces 3 dernières années, nous avons publié :
- 256 articles de blog
- 181 vidéos Youtube
- 260 newsletters
- 3000+ tweets
- 3 cours
Nous avons une équipe qui s’occupe de produire ces contenus. Elle a mis en place plusieurs clés pour créer et multiplier les contenus.
Mais commençons déjà par les bases.
- Qu’est-ce que la création de contenu ?
- Pourquoi créer du contenu est-il important ?
- Comment créer du contenu
- Comment produire du contenu à grande échelle
Pas le temps ? Notre contenu en bref :
La création de contenu consiste à trouver des sujets qui vont attirer votre audience cible puis planifier, créer et publier du contenu sur ces sujets.
Il existe une variété importante de types de contenu :
- Contenu texte simple : Article de blog, page, landing page, cas client…
- Contenu interactif : Checklist, quizz, infographie, interview, FAQ, UGC…
- Contenu texte long : ebook, guide…
- Contenu réseaux sociaux : Carrousel, vidéo, Reel, Story, Feed, photo…
- Contenu vidéos : webinar, live, replay…
- Contenu audio : Podcast, résumé audio, live audio Linkedin…
Le contenu est important car c’est une méthode très efficace pour attirer des personnes dans votre entonnoir marketing. Si vous n’êtes pas familier avec ce concept, voici une représentation visuelle de ce processus pour attirer et conserver des clients.

Voici l’entonnoir marketing fonctionne :
- Les personnes doivent d’abord avoir connaissance de votre marque.
Leur intérêt et désir grimpent jusqu’à ce qu’ils considèrent acheter ce que vous vendez. Le moment venu, ils vont agir et devenir des clients.
Si vos produits ou services leur donnent entière satisfaction, ils vont devenir des clients fidèles et potentiellement promouvoir votre marque.
Mais il y a un hic :
Toutes les personnes qui vont prendre connaissance de l’existence de votre marque ne vont pas nécessairement vouloir acheter votre produit directement. Tout le monde ne va pas considérer l’achat comme option première.
Tous ceux qui considèrent l’achat ne vont pas forcément passer à l’acte, et tous vos acheteurs ne seront pas toujours des clients fidèles qui mettent votre marque en avant.
C’est pour cela que l’on parle d’entonnoir : on perd des personnes à chaque étape.
Quel est le rapport avec le contenu ?
Le contenu n’a pas que le pouvoir d’attirer des personnes dans votre entonnoir marketing, mais aussi celui d’en améliorer son efficacité.
- Du contenu pour la notoriété
Par exemple, notre guide sur la recherche de mot-clé se positionne très bien sur Google sur la requête : “Recherche de mot-clé” (en anglais certes). Il draine environ 5,6K de visiteurs organiques par mois. Cela attire notre audience cible et améliore notre notoriété de marque :

2. Du contenu pour générer de l’intérêt
Mais ce n’est pas la seule chose que permet ce guide. Il suscite également l’intérêt et le désir pour notre produit en montrant aux lecteurs comment résoudre concrètement leur problème à l’aide d’Ahrefs.

Cela ne veut pas dire que la majorité des lecteurs vont vouloir acheter notre outil et agir suite à la lecture de l’article. C’est pour cela que nous avons des centaines d’articles sur notre blog. Nous construisons l’intérêt et le désir à travers l’exposition répétée de notre produit et notre marque.
3. Du contenu pour générer des conversions
Pour les lecteurs qui en sont au stade de la considération dans notre entonnoir marketing, c’est du contenu comme notre page “Ahrefs vs.” qui va encourager à l’action en montrant que notre produit tire son épingle du jeu par rapport à la concurrence.
4. Du contenu pour fidéliser
Pour ceux qui deviennent des clients, nos articles de blog, cours et notre assistance dédiée aident à construire la fidélité et les encouragent à devenir des promoteurs en apprenant comment utiliser notre produit au mieux, surtout avec ses nombreuses fonctionnalités.
Le processus de création de contenu est globalement le même pour tous les canaux, nous allons voir toutes les étapes plus bas. Mais d’abord, il faut comprendre qu’il ne faut pas se jeter dans la création de contenu sans d’abord mettre en place une bonne stratégie de contenu.
Votre stratégie de contenu va vous permettre de ne pas vous disperser et vous assurer que vous avez un but clair derrière chacun de vos contenus.
Voici comment créer du bon contenu en trois étapes :
Il est inutile de créer du contenu juste pour créer du contenu. Quoi que vous prévoyez, il faut s’assurer que ce que vous allez produire va parler à votre audience cible.
Pour y parvenir, tout dépend du canal que vous allez viser.
Si vous créez du contenu pour un site ou sur YouTube
Dans ce cas, il va falloir passer par la recherche de mots-clés pour déterminer les sujets pour lesquels les gens font des recherches.
Vous pouvez publier du contenu sur d’autres sujets, mais vous aurez du mal à le rendre visible à moins que :
- vous ayez déjà beaucoup de trafic ou d’abonnés
- vous soyez prêt à payer pour de la publicité
- vous disposiez d’un autre canal de communication (comme une grande base d’adresses email)
La méthode pour trouver des sujets est sensiblement la même pour les deux plateformes :
a) Faites une liste de sujets
Attrapez un carnet et réfléchissez aux sujets larges sur lesquels votre audience pourrait faire des recherches. Si vous vendez des machines à café, vous pourriez écrire “café”, “expresso” et “cafetière” par exemple.
b) Utilisez un outil de recherche de mots-clés pour affiner vos idées
- Ajoutez les idées de sujets que vous avez trouvés dans un outil de recherche de mots-clés comme notre Keywords Explorer.
- Choisissez Google ou YouTube comme moteur de recherche.
- Rendez-vous dans le rapport Termes correspondants.

- Parcourez ces mots-clés pour ajouter les sujets qui vous semblent intéressants à votre liste.
Par exemple, “machine à café grain” et “cafetière” sont des idées intéressantes sur lesquelles créer du contenu pour votre site. Ce sont des requêtes que votre audience cible va certainement chercher, a priori en grand nombre. On peut donc les ajouter à la liste.

Continuez le processus jusqu’à avoir 30 à 50 idées potentielles de contenu.
Si vous cherchez du contenu pour un nouveau site Internet, c’est généralement une bonne idée de filtrer les mots-clés qui ont une Difficulté de mot-clé (KD) faible. Généralement, il sera plus facile de bien vous positionner sur ces sujets. Pour y parvenir, mettez le filtre du KD à un maximum bas, comme 10.

c) Étudiez la concurrence
Les gens ont tendance à utiliser les mêmes mots-clés “de base” dans les outils de recherche de mots-clés, ce qui fait qu’on se retrouve souvent avec les mêmes idées que les autres. Ce n’est pas nécessairement une mauvaise chose, mais ça ne vous fera pas “sortir du lot”.
C’est pour cela qu’il est toujours utile d’aller regarder sur quoi vos concurrents créent du contenu.
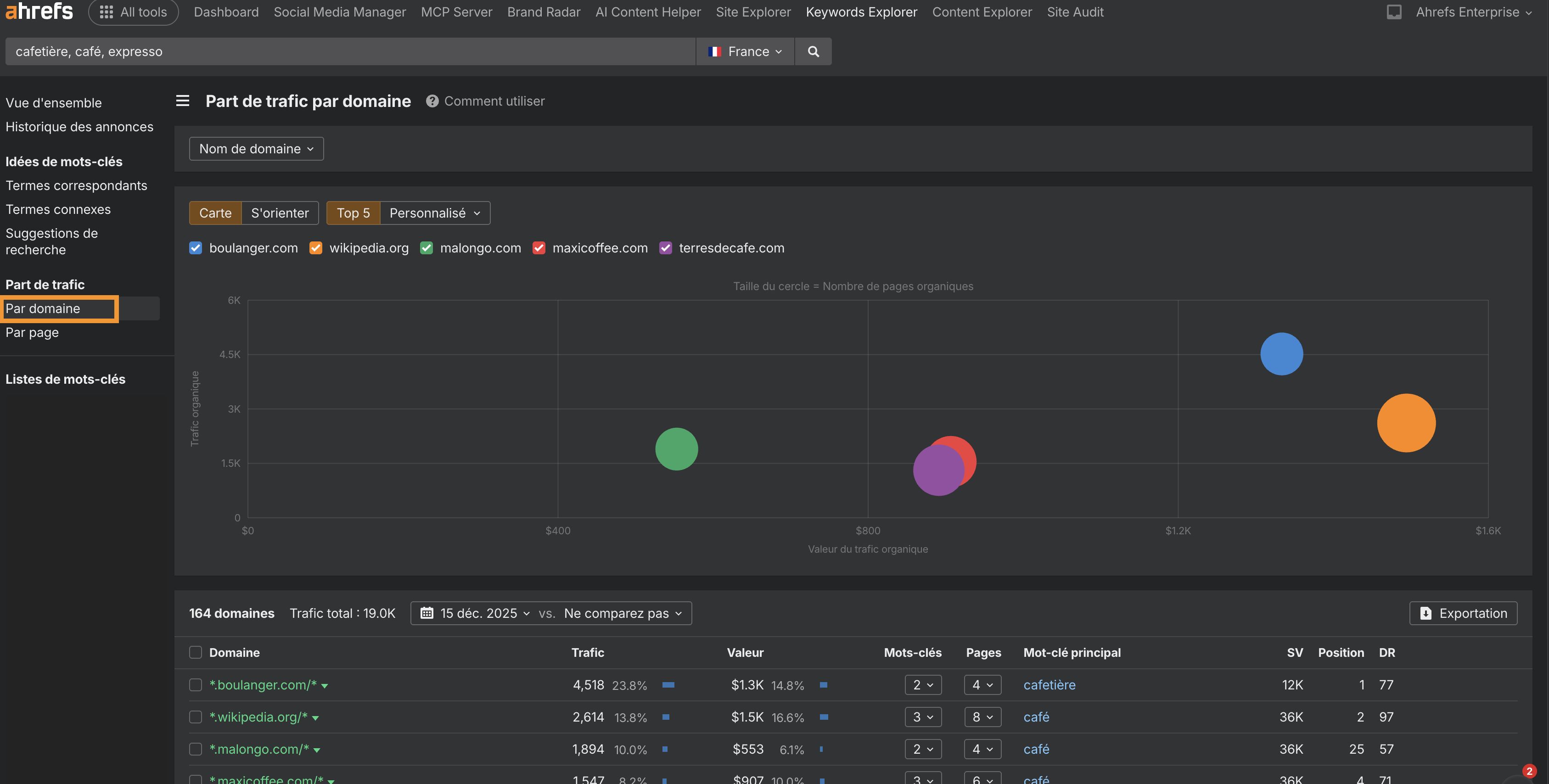
Si vous cherchez des idées de contenu pour votre site, il va d’abord falloir identifier vos concurrents. La manière la plus simple d’y parvenir est de vous rendre dans votre liste de mots-clés dans le Keywords Explorer et d’aller dans le rapport “Traffic Share by Domains” (part du trafic par domaine).

Cherchez des sites qui semblent se concentrer sur votre sujet, cliquez sur la flèche et allez dans le rapport Top Pages (meilleures pages) pour voir les pages du site qui, selon les estimations de l’outil, attirent le plus de trafic organique.
Dans notre cas, nous avons trouvé quelques bonnes idées de contenu avec du trafic potentiel auxquelles nous n’aurions pas pensé, comme :
- Dépannage keurig
- Capsule réutilisable nespresso
- Comment détartrer une keurig
- Comment faire de la mousse de lait
- nespresso vs keurig
Pour trouver encore plus d’idées, répétez le processus avec plus de concurrents. Rendez-vous dans le rapport Competing Domains (Domaines en compétition) du Site Explorer cherchez les sites qui semblent pertinents, cliquez sur la flèche pour voir l’estimation de leur trafic. Ensuite, entrez son url dans l’Explorateur de site et vérifiez le rapport Top Pages (meilleures pages).
Si vous cherchez des idées de contenu pour YouTube, il va d’abord falloir trouver des chaînes concurrentes. Pour y parvenir, faites une recherche sur YouTube sur l’un des sujets que vous avez repérés. Par exemple “comment faire du café avec une cafetière à piston” pour voir les chaînes en rapport avec le café.

Ensuite, regardez les sujets qu’ils couvrent dans leurs vidéos pour en repérer que vous auriez raté.
Dans notre cas, on peut trouver des vidéos sur :
- Cafetière moka
- Aeropress
- Crème fouettée DIY
- baratza encore

On peut maintenant se servir de ces mots-clés “de base” dans un outil de recherche de mots-clés YouTube pour trouver encore plus de sujets souvent recherchés.

Si vous créez du contenu pour d’autres canaux comme les réseaux sociaux ou l’email…
… C’est alors très différent. Les personnes sur ces plateformes ont déjà souscrit à votre contenu, il n’est donc pas forcément nécessaire de publier sur des sujets sur lesquels ils font des recherches. Vous devez publier des choses qu’ils vont trouver intéressantes.
Voici quelques moyens d’y parvenir :
- Analysez vos données. La plupart des outils marketing d’ emailing vont vous dire quels sont les envois qui ont généré le plus d’engagement en termes d’ouverture et de clics. La plupart des réseaux sociaux vous indiqueront également quelles sont vos meilleures publications. Utilisez ces données pour mieux comprendre votre audience.
- Surveillez les retours des clients. Cherchez les requêtes et problèmes les plus courants dans votre système d’assistance.
- Analysez les recherches en interne sur votre site. Regardez ce que cherchent vos utilisateurs sur votre site grâce à Google Analytics.
- Demandez à vos clients ou faites une enquête. Personne ne sait mieux le type de contenu que veulent voir vos clients plus qu’eux-mêmes.
Vous pouvez aussi utiliser la recherche de mots-clés pour trouver des idées même si vous ne créez pas de contenu ou de canal basé sur la recherche organique. Après tout, si beaucoup de gens font des recherches sur un sujet, il est clair qu’un grand nombre de personnes s’intéresse à la question. Ce type de sujet va souvent être bien accueilli sur des canaux qui ne sont pas liés à la recherche comme l’emailing et les réseaux sociaux.
Admettons que vous ayez déjà choisi un sujet depuis votre liste d’idées, l’étape suivante est de décider du type et du format du contenu que vous allez créer.
Type de contenu
Si vous créez du contenu pour YouTube, le type de contenu est tout vu : vidéo. C’est la même chose pour les emails et les réseaux sociaux : vous allez devoir écrire un mail ou un post.
Mais si vous créez du contenu pour un site, vous avez quelques options, dont :
- Article de blog (liste, guide, tutoriel, étude de cas…)
- Page produit
- Vidéo
- Landing page
- Outil interactif
- Article Wiki/d’aider
Le meilleur type de contenu va dépendre du sujet et de l’objectif de votre contenu.
Par exemple, si nous voulons partager quelques astuces SEO, un article serait le meilleur type de contenu, son but est d’améliorer la notoriété de la marque et d’apprendre des choses aux clients potentiels. Il n’y aurait aucun sens à faire une landing page ou un outil, ni aucun intérêt de cacher ce contenu dans un wiki dédié aux clients.
Si nous voulons créer du contenu sur comment Ahrefs se compare à la concurrence, une landing page est sans doute le meilleur format. Le but de ce contenu n’est pas vraiment d’améliorer la notoriété de marque, mais de nourrir l’intérêt et pousser à l’achat.
Si nous voulons créer du contenu pour expliquer comment se servir d’une fonctionnalité spécifique de Ahrefs, nous allons sans doute faire un article wiki, car l’objectif est de fidéliser les clients et améliorer l’attachement à la marque.
Le type de contenu le plus approprié n’est pas toujours évident selon les mots-clés. Vous devez alors ouvrir une fenêtre de navigation privée, faire une recherche Google avec vos mots-clés et regarder la SERP pour voir quel type est le plus souvent représenté :

Si nous faisons la même chose pour “keyword rank tracker”, les résultats sont presque tous des landing pages avec des outils en ligne :

Enfin, vous pouvez également utiliser la fonctionnalité “Identifier les intentions” dans le “Keywords Explorer” (Vue d’ensemble) pour connaître l’objectif dominant des utilisateurs sur une requête spécifique. Voici un exemple avec le mot-clé “Affiliate marketing program”.

Ici, on voit clairement que l’intention première consiste à trouver une liste des meilleurs programmes d’affiliation. Les utilisateurs recherchent des listes comparatives des meilleurs programmes disponibles pour maximiser leurs gains.
Vous pouvez vous servir de la barre d’outils SEO Ahrefs pour simuler gratuitement une recherche dans un pays ou une langue de votre choix.

Format de contenu
Même si votre canal limite le type de contenu que vous pouvez créer, vous avez généralement quelques options pour le format, dont :
- How-to
- Tutoriel
- Listicle (article sous forme de liste)
- Guide
- Étude de cas
- News/information
- Sondage
- Critique
Si vous créez du contenu pour un réseau social ou un email, il n’est pas difficile de déterminer le meilleur format. Choisissez celui qui vous semble le plus approprié.
Si vous créez du contenu pour votre site ou YouTube, les résultats de recherche vont vous aider à comprendre quel format pourrait le mieux marcher.
Par exemple, si on fait une recherche Google pour “guest blogging”, on voit que les articles qui se positionnent le mieux sont des guides :

En faisant la même chose avec YouTube, on ne retrouve que des how-to et des listes :

Tout ce que nous avons vu plus haut suffit pour vous lancer dans la création de contenu. Mais il y a une limite à la charge de travail que vous pouvez encaisser seul. Si vous voulez vraiment passer à la vitesse supérieure, il va falloir faire intervenir d’autres personnes et mettre en place des procédures.
Nous allons dans cette partie de 5 moyens d’y parvenir en se basant sur notre expérience :
- Nommez un responsable pour chaque canal
- Divisez le processus de création de contenu en petites tâches
- Créez des PON
- Embauchez des rédacteurs compétents
- Utilisez un calendrier de contenu
- Réutilisez votre contenu pour différents canaux
Nommez un responsable pour chaque canal
Créer et gérer du contenu pour tous les canaux marketing par vous-même est une tâche impossible. Il faut déléguer.
C’est ce que nous faisons chez Ahrefs. Nous créons du contenu sur deux canaux principaux : le blog et YouTube. Je suis responsable du blog, Sam est responsable de YouTube.
Voici les principales responsabilités pour chaque coordinateur :
- Planifier et coordonner le contenu. Qu’est-ce qui va être publié et quand ? Quelles tâches doivent être menées à bien avant de publier le contenu ?
- Engager des créateurs de contenu. Passer à une plus grande échelle implique d’engager plus de créateurs. Ça peut être des blogueurs, des rédacteurs de script ou autre. Quoi qu’il en soit, quelqu’un va avoir la responsabilité d’examiner les candidatures. (Au passage, on embauche)
- Créer des guides de contenu et de style. Tout le monde doit être d’accord sur les méthodes et le ton afin que le message général de la marque soit consistant et clair. Les guides de création de contenu vous y aideront (on est toujours en train de travailler sur les nôtres).
Bien entendu, il est possible de mettre une personne à la tête de plusieurs canaux, mais c’est rarement efficace. Si vous surchargez des personnes sur trop de sujets différents, ils vont produire beaucoup de contenu médiocre sur plein de canaux au lieu de contenu exceptionnel sur un seul.
Divisez le processus de création de contenu en petites tâches
Il y a beaucoup d’étapes dans la création de contenu. Il ne suffit pas de pondre un article et de se dire qu’il est prêt à être publié. Vous avez besoin d’images, de mise au format, de correction et sans doute beaucoup d’autres choses.
Tout comme il n’est pas efficace de mettre une seule personne à la tête de plusieurs canaux, il est loin d’être optimal qu’une seule personne se charge de toutes les étapes.
Comment résoudre ce problème ?
Divisez tout le processus en petites tâches à assigner aux personnes les plus compétentes pour les mener à bien.
Voici à quoi ressemble notre processus pour le blog :

Chaque couleur représente une personne différente de l’équipe.
Créez des PON
Les PON, Procédures Opérationnelles Normalisées (SOP en anglais) sont des documents qui vont expliquer comment réaliser des tâches spécifiques dans votre organisation. Une sorte de documentation pour un process. Vous devriez, autant que possible, en créer pour chacune des tâches définies lors de l’étape précédente.
Par exemple, voici notre PON sur la façon de nommer les images pour nos articles de blog :

Ça n’a l’air de rien, mais tout avoir de clairement documenté de cette manière nous permet de déléguer chaque partie de la création de contenu de manière efficace. De plus, cela facilite grandement l’intégration des nouveaux venus, notre collection de PON leur sert de guide.
Nous avons des PON pour notre processus de création vidéo, créés par Sam qui est responsable de ce canal.
Embauchez des rédacteurs compétents : 2 solutions
Créer seul tout le contenu à grande échelle est quasiment impossible. Il va vous falloir embaucher des rédacteurs si vous voulez passer à la vitesse supérieure. C’est généralement là que certains font une erreur cruciale : celle de chercher des rédacteurs plutôt que des experts sur un sujet.
Les bons rédacteurs auront très certainement du mal à créer du contenu de qualité sur des sujets pour lesquels ils n’ont aucun savoir ou expérience.
- Nous ne cherchons jamais explicitement des rédacteurs, on cherche des “éducateurs”, des experts du sujet des contennus

Notre approche est qu’il est plus facile d’apprendre à quelqu’un à mieux écrire qu’à faire du SEO. Nous voulons aussi que nos employés partagent leurs propres avis et expériences. Engager des rédacteurs ne nous suffit pas.
Mais tout le monde ne fonctionne pas comme ça. C’est pour ça que la 2e solution peut aussi fonctionner pour vous :
2. Embaucher des rédacteurs SEO
De nombreuses marques sont parvenues avec succès à augmenter leur échelle de production en utilisant une technique en cascade. Des stratèges de contenu prévoient, font les plans et préparent chaque création avant de l’envoyer à un rédacteur qui va la finaliser.
La meilleure approche n’est pas gravée dans le marbre. Cela peut dépendre de beaucoup de choses, comme la complexité des sujets, le ton de la marque et vos possibilités logistiques.
Utilisez un calendrier de contenu
La régularité fait tout dans la création de contenu. Il vaut donc mieux prévoir à l’avance et réunir en un seul endroit le suivi des étapes.
C’est là qu’un calendrier éditorial devient pratique.
Voici à quoi ressemble celui de notre blog sur Notion :

Tout le monde fonctionne différemment, mais nous avons généralement du contenu prévu un à deux mois à l’avance.
Votre calendrier de contenu devrait aussi faire la liste des détails importants de chaque contenu. Voici quelques-uns des ceux que nous suivons :
- Statut
- Assigné à
- Étape en cours
- Mot-clé
- Date de publication
Nous avons aussi un calendrier de contenu dédié à notre chaîne YouTube.
Lecture recommandée : Comment créer un calendrier de contenu qui vous correspond
Recyclez votre contenu pour différents canaux
La création de contenu prend du temps, alors autant tirer le maximum de vos efforts en adaptant et réutilisant ce que vous avez produit pour d’autres canaux.
Nous avons, par exemple, réutilisé notre article sur les mots-clés longue traîne pour YouTube :
Nous avons aussi recyclé des tweets pour mettre en avant certains points dans l’article :
Long-tail keywords are terms with low search volumes. They get their name because of where they end up on the search demand curve.
Despite what many people think, it has nothing to do with how long a keyword is, how specific it is, or how well it’s likely to convert. pic.twitter.com/ARPPwT6Zed
— Ahrefs (@ahrefs) March 23, 2021
Les mots-clés de longue traîne sont des termes avec des volumes de recherche faibles. On utilise ce nom parce qu’ils sont en bas de la courbe de recherche. Malgré ce que beaucoup de gens pensent, ça n’a rien à avoir avec la longueur d’un mot-clé, s’il est très spécifique ou à quel point il va aider à la conversion.
Gardez en tête que lorsque nous parlons de recycler du contenu, nous ne disons pas de republier la même chose telle quelle sur un autre canal. Si vous comparez notre article et la vidéo sur les mots-clés longue traîne, vous verrez qu’ils sont loin d’être identiques. C’est parce que ce qui fonctionne bien pour un format ne fonctionnera pas toujours pour un autre, il faut toujours adapter plutôt que de republier automatiquement.
La création de contenu : une stratégie à succès
Parvenir à passer à de la production de contenu de qualité à grande échelle aura un impact positif énorme sur votre business. Nous en sommes la preuve vivante, tout comme d’autres entreprises qui ont choisi une approche similaire comme Buffer et Wise.
Souvenez-vous : ne tombez pas dans le piège de la création de contenu sans une bonne stratégie de contenu. Ce sera une perte d’argent, de temps et d’efforts.
Vous avez des questions ? Je suis sur Twitter.




