Est ce qu’avoir plusieurs pages qui parlent du même sujet va perturber les moteurs de recherche ?
Avoir plusieurs pages sur le même sujet peut amener des effets inattendus ou indésirables dans le ranking. C’est parfois le signe d’une opportunité pour améliorer le contenu pour améliorer le positionnement et les performances organiques. On parle de cannibalisation.
Après avoir lu ce guide, vous serez capable de parler de cannibalisation de manière claire :
- Qu’est-ce que la cannibalisation de mots-clés
- Est-ce que la cannibalisation pose problème ?
- Comment détecter les problèmes de cannibalisation de mot-clé
- Comment régler les problèmes de cannibalisation de mot-clé
- Mauvaises solutions à la cannibalisation de mots-clés
On parle de cannibalisation de mots-clés lorsque plusieurs pages d’un même site ciblent le même mot-clé ou un mot-clé similaire, ce qui les fait entrer en concurrence avec comme effet de nuire à la performance organique du site.
Par exemple, imaginons que nous avons deux pages sur le SEO technique :
- Page A : SEO technique pour débutants
- Page B : Comprendre le SEO technique quand on est pas développeur
Les page répondent au même objectif pour le lecteur. On se rend compte que nous pouvons avoir plus de trafic organique cumulé en combinant les deux pages en une seule. C’est donc un problème de cannibalisation. L’existence des deux pages nuit à notre performance organique.
Si vous vous sentez un peu perdu à cette étape, faîtes une pause pour lire notre explication sur le SEO pour débutants.
Si vous êtes certain d’avoir un problème de cannibalisation (si vous avez un doute, passez à l’étape suivante), vous pouvez généralement améliorer vos performances organiques en regroupant les pages. Vous devez rediriger les pages plus anciennes qui ne sont plus à jour vers des contenus plus pertinents qui existent déjà ou combiner plusieurs pages en une nouvelle page.

Ces options auront généralement un impact positif : Elles vont regrouper de bons signaux de positionnement (ranking) comme les backlinks ou les liens internes vers une page plutôt que les diluer à travers plusieurs.
Nous avons fait cela avec succès en 2018 avec deux guides sur le broken link building.
Voici les étapes que nous avons suivi quand nous avons été confronté au problème de cannibalisation SEO :
- Nous avons écrit un nouveau guide en regroupant les informations des deux autres
- Nous avons publié le nouveau guide en suivant l’URL de celui qui se positionnait le mieux sur Google
- Nous avons supprimé l’ancien guide et mis une redirection vers le nouveau.
Vous allez certainement vite repérer à quelle date nous l’avons fait dans le graphique ci-dessous, qui montre notre historique de ranking pour “broken link building”.

L’historique du trafic organique estimé pour ces deux pages montre des changements positifs (la flèche montre la date du regroupement) (Ca date un peu, je ferai de nouveaux tests bientôt sur le blog français) :

Avant la redirection de 2018, les deux pages recevaient un peu de trafic. Après les avoir fusionnées et fait une redirection, seule l’une en reçoit, mais bien plus que les deux pages combinées.
Changez votre maillage interne après avoir implémenté les redirections. Vous pouvez utiliser L’explorateur de lien (Link Explorer) de l’Audit de site de Ahrefs pour le faire :
- Vérifiez votre site avec l’Audit de site
- Allez dans l’outil Explorateur de lien (Link Explorer)
- Cliquez sur Filtre avancé (Advanced filter)
- Cliquez sur +Règle (+Rule)
- Changez la nouvelle règle de “la source est interne” (Is source internal) à “URL cible” (Target URL)
- Entrez l’ancienne URL redirigée

Vous verrez la liste des pages qui font des liens internes vers cette URL ainsi que les textes d’ancre des liens et d’autres détails.

Pour en apprendre plus : Internal Links for SEO: An Actionable Guide
La cannibalisation des mots-clés est un problème. Mais il est très important de se mettre en tête que vous n’aurez un véritable problème de cannibalisation que si plusieurs pages visent le même mot-clé et que cela nuit aux performances.
Mais comme les pages ont tendance à se positionner sur beaucoup de mots-clés, ce n’est pas toujours le cas. Pas la peine de supprimer frénétiquement vos pages sur la même thématique.

Par exemple, imaginons que vous avez deux pages qui visent le même mot-clé.
- La 1ère est en première position sur Google
- La 2nd (qu’on voudrait voir à sa place) n’est visible nulle part.
On pourrait penser que c’est typiquement un problème de cannibalisation de mot-clé, une page “mange” le trafic de l’autre.
Mais même si c’est vrai pour le trafic de ce mot-clé spécifique, qu’en est-il si ces pages se positionnent pour des centaines d’autres mots-clés ?
Si c’est le cas, pourquoi s’inquiéter du trafic d’un seul ?
La vérité est qu’il n’y a pas de réel problème de cannibalisation dans ce cas, car l’existence de ces deux pages ne fait pas de mal au trafic organique global de votre site. Si vous venez à les fusionner ou à en supprimer une, vous allez certainement perdre votre positionnement pour certains mots-clés et voir une chute de trafic organique.
A ce stade de votre lecture, vous pouvez vous sentir un peu perdu : Comment savoir quelles pages sont concernées par une cannibalisation ?
L’astuce pour trouver de véritables problèmes de cannibalisation est de chercher les pages qui visent le même mot-clé et répondent à la même intention de recherche (ou presque).

L’intention de recherche en SEO est la raison pour laquelle un internaute fait une recherche. Cherche-t-il une information ? A acheter ? A se connecter à une plateforme ? Vous devez comprendre l’intention de recherche derrière le mot clé que vous visez pour optimiser votre page et espérer atteindre le top 3 sur Google.
Si l’intention est la même, chaque page a peu de chance de se positionner sur différente variation longue-traîne. Il vaut dans ces cas-là mieux regrouper les pages.
Voici 5 techniques pour identifier ce type de pages :
Option 1 : Faites un audit de contenu
À moins d’avoir énormément de contenu, les problèmes de cannibalisation de mots-clés devraient être relativement simples à repérer via un audit de contenu. En bref, mettez toutes vos URLs à plat et comparez leurs objectifs. Vous serez capable d’identifier rapidement celles qui sont concernées par la cannibalisation.
Option 2 : Analyser l’historique de votre positionnement
Cette méthode fonctionne mieux lorsque vous souhaitez juger des problèmes de cannibalisation pour un mot-clé spécifique.
Voici comment y arriver avec l’Explorateur de site de Ahrefs :
- Entrez votre domaine
- Allez dans le rapport mots-clés organiques (organic keywords)
- Réglez le filtre sur le mot-clé en question
- Cliquez sur le bouton historique de ranking (ranking history)
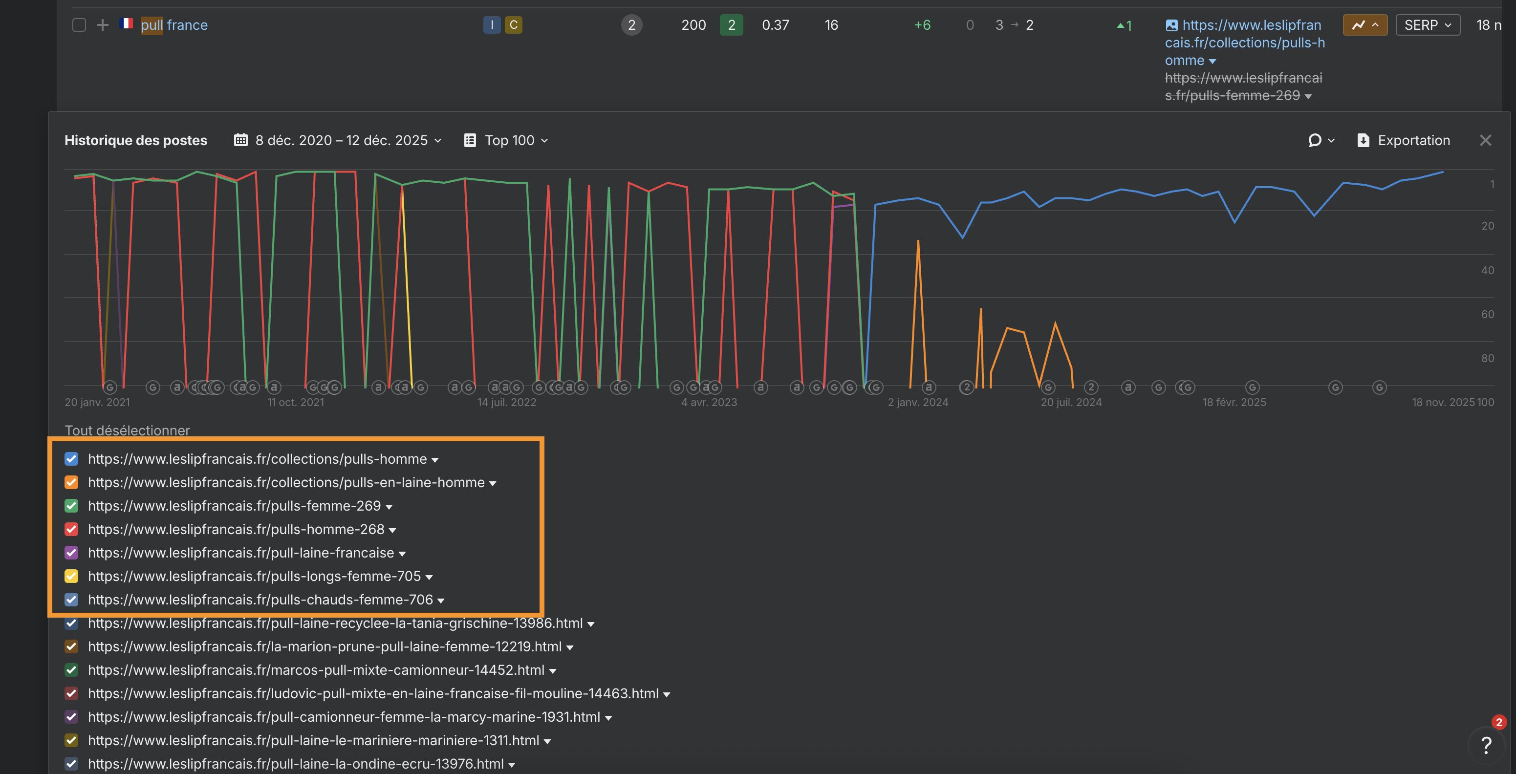
Par exemple, si nous regardons l’historique de ranking de Brevo pour “soldes”, nous voyons trois pages positionnées dans les six derniers mois. La 1e page est très bien positionnée. L’intention de recherche entre les 3 pages étant complètement différentes, Brevo ne connaît pas de problème de cannibalisation sur cette requête :

Observons certaines URLs :
https://www.leslipfrancais.fr/collections/pulls-homme
Pulls en laine Homme
Pour elle
Pulls Homme
Pulls en laine Homme
Pour elle
Pulls Homme
Voici ce que cela nous dit sur ces pages :
- Certaines sont issues de collections, mais d’autres sont à la racine du site
- Elles parlent du même sujet (les pulls, soit pour hommes, soit pour femmes)
- Certaines ne rankent plus depuis 2024
Ceci est presque certainement un problème de cannibalisation. Certaines pages répondent à la même intention et entrent en compétition. La performance organique de Le Slip Français pourrait sans doute être améliorée en regroupant ces pages.
Option 3. Faites une recherche site sur un moteur de recherche
Allez sur Google et faites une recherche site:votresite.com "sujet". Vous verrez toutes les pages de votre site en rapport avec ce sujet.
Si nous faisons ceci pour site:abondance.com "cannibalisation", vous pouvez voir que les premiers résultats sont ceux disponibles avec l’Explorateur de site :

Faites très attention avec cette méthode, Google va donner tous les résultats qui correspondent même vaguement. Dans notre exemple, il y a 3 pages de résultats pour cette recherche. Si Abondance semble avoir un problème de cannibalisation ici, ce n’est pas un problème sur l’intégralité de ces pages. La plupart vont viser des mots-clés différents.
Option 4. Faites une recherche Google sans le regroupement de domaine (host clustering)
Faire une recherche site peut vous aider à trouver des soucis potentiels de cannibalisation. Le seul problème est que le résultat n’est pas précis quant à l’emplacement, ce qui rend difficile de cibler le problème.
Si nous regardons le blog SEO Abondance, on voit qu’il semble avoir tout intérêt à fusionner certaines pages qui se cannibalisent sur le mot clé “cannibalisation”. Mais comment précisément ? Quelles pages doivent être redirigées, lesquelles doivent être gardées ? Est-ce que ça va améliorer les choses ?
Vous trouverez souvent les réponses à ces questions en faisant une recherche Google et en enlevant le host clustering. C’est lorsque Google exclut les pages similaires venant du même hôte dans les résultats de recherche.
Par exemple, si nous faisons une recherche “cannibalisation” dans Google, nous ne voyons qu’un seul résultat d’Abondance dans le top 20 :

Mais si nous ajoutons &filter=0 à l’URL de la recherche Google, cela retire le host clustering et permet de révéler trois résultats de Moz dans le top 20 :

C’est très pratique pour avoir une idée du positionnement de chaque URL.
Dans cet exemple, nous voyons que l’article de 2019 de Moz est en 6e position et que les deux autres sont en position 12 et 13.

Nous savons maintenant que Moz pourrait se positionner plus haut que 6e en combinant certaines de ces pages et en faisant des redirections. Il est également évident que Google considère que la page en position 6 est la plus pertinente pour ce mot-clé. Donc, il semble cohérent de travailler avec cette page comme base et faire des redirections des autres vers elle.
Option 5 Cherchez plusieurs URL positionnées
Si Google positionne plusieurs URL pour un mot-clé, cela peut être un signe de problème de cannibalisation.
Voici comment trouver ces mots-clés dans l’Explorateur de site :
- Entrez votre domaine
- Allez dans le rapport Mots-clés organiques (Organic keywords)
- Cochez “uniquement URL multiples” (Multiple URLs only)

Vous pouvez voir que si on fait cela pour Abondance, l’Explorateur de site trouve un problème de cannibalisation sur plusieurs mots clés, y compris que nous avons vu avec la 2e méthode.
Gardez en tête que ça ne va pas toujours fonctionner, Google a tendance à positionner plusieurs pages (sur des positions “normales”) pour le même domaine, comme nous l’avons vu plus haut. Mais la vérification est tellement rapide avec l’Explorateur de site que ça vaut le coup de jeter un œil.
Attention, tous les mots-clés qui vont apparaître ici ne veulent pas forcément dire qu’il y a un problème de cannibalisation. Il faut toujours vérifier la SERP et l’historique du ranking pour vérifier si c’est véritablement le cas.
Est-ce que c’est aussi simple ?
La plupart du temps, oui. Mais comme nos lecteurs les plus expérimentés le savent, le SEO est rempli de “ça dépend”, parfois les choses seront à nuancer.
Nous avons par exemple deux guides très similaires :
Soumettre votre site aux moteurs de recherche
Comment soumettre votre site à Google
Ces deux pages répondent à une intention très similaire, malgré qu’elles visent des mots-clés légèrement différents. Et si nous regardons le trafic organique estimé, nous pouvons voir qu’il est incomparable :

Ça ressemble à un problème de cannibalisation, nous devrions fusionner ces pages, n’est-ce pas ?
Peut-être, mais dans le fond, notre guide pour soumettre ses sites aux moteurs de recherche aurait du mal à avoir plus de trafic que maintenant.
Il est en 1re position pour son mot-clé cible…

… et semble avoir atteint le maximum de son “trafic potentiel” (il reçoit plus de trafic que tous les guides similaires) :

Alors, est-ce vraiment un problème de cannibalisation ? Est-ce que l’on va réellement gagner quoi que ce soit en fusionnant ces pages ? Sans doute que non. Et regrouper ces deux pages nous priverait sans doute de perdre le peu de trafic que le 2e guide nous apporte. Alors, pourquoi se fatiguer ?
Un autre exemple de scénario plus nuancé est lorsque plusieurs pages ciblent le même mot-clé, mais veulent répondre à des intentions différentes. Cela ne pose pas de problème lorsque le mot-clé peut avoir plusieurs intentions, et ce n’est généralement pas un problème de cannibalisation. Bien sûr, vous pourriez voir certains mots-clés se chevaucher des échanges de positions de temps à autre. Mais chaque page va finir par obtenir son propre trafic via ses mots-clés longue traine.

(C’est encore une fois la raison pour laquelle il n’est généralement pas utile de tenter de “corriger” de la cannibalisation au niveau du mot-clé. Vous risquez de perdre du trafic au niveau des longue traîne)
Mais que faire si votre analyse vous dit que l’une de ces pages a peu de valeur voire aucune ?
Par exemple, peut-être que l’un des est un article de blog super ToFu (Top of the Funnel, en haut de l’entonnoir marketing) et l’autre est une landing page BoFu (Bottom of the Funnel, en bas de l’entonnoir marketing).
Dans ce cas, tant que vous êtes 100% sûr que l’article de blog n’a que peu de valeur et n’apporte pas grand-chose à votre business, vous pouvez supprimer la page et la rediriger vers votre landing pour renforcer son “autorité”.
Cela va certainement vous faire perdre du trafic. Mais ce n’est pas grave si vous avez identifié que ce trafic ne vous apporte rien commercialement.
Les gens essaient souvent de résoudre la cannibalisation au niveau des mots-clés avec des solutions qui, si elles semblent logiques, sont très problématiques. Voyons lesquelles afin que vous sachiez ce qu’il ne faut pas faire.
Supprimer la page
C’est rarement la bonne solution, à moins que la page n’apporte aucune valeur à votre business (comme vu au-dessus) ou se positionne uniquement sur le mot-clé “cannibalisé”. Mais ces scénarios sont relativement rares, vous n’aurez quasiment jamais à le faire.
Noindex la page
Le noindex demande aux moteurs de recherche de retirer la page de leur index, ce qui veut dire qu’elle ne rankera plus pour quoi que ce soit. C’est une très mauvaise solution pour combattre la cannibalisation et un nouveau rappel qu’il ne faut pas traiter la cannibalisation au niveau du mot-clé.
Lecture recommandée : Robots Meta Tag & X‑Robots-Tag: Everything You Need to Know
Mettre la page en canonique
Ce n’est une solution viable que si vous avez affaire à plusieurs pages qui sont des copies proches ou exactes, aussi appelées contenu dupliqué. La balise canonique n’est pas une méthode pour régler la cannibalisation de mot-clé.
Lecture recommandée : Canonical Tags: A Simple Guide for Beginners
Désoptimiser la page
Cette méthode pourrait sembler logique en théorie, mais en pratique c’est une très mauvaise idée : on ne peut pas désoptimiser une page pour un seul mot-clé. Ça ne fonctionne pas comme ça. Par exemple retirer tout le maillage interne avec le mot-clé cannibalisé en ancre va également affecter le ranking de la page pour d’autres mots-clés. C’est également vrai si vous retirez toute mention du mot-clé de la page.
En bref : Du faible impact de la cannibalisation des mots-clés
La cannibalisation de mot-clé n’est pas réellement un sujet à prendre en compte. En tout cas pas selon la manière dont la plupart des gens le comprennent. Google n’est pas “perturbé” par plusieurs pages qui parlent de la même chose ou ciblent les mêmes mots-clés. Il sait ce qu’il y a sur ces pages et va les ranker en fonction de cela.
Est-ce que ça veut dire que Google va toujours positionner la page que vous voulez ? Bien sûr que non. Mais ça ne veut pas dire qu’il va ranker la “mauvaise” page, ou qu’une action drastique est nécessaire pour “corriger” le problème. La plupart des “solutions” que l’on suggère partout contre la cannibalisation fait plus de mal que de bien.
Vous avez des questions ? Vous n’êtes pas d’accord ? On en parle sur Twitter.

