- Les mauvais rapports SEO. Perdent les clients avec des données inutiles, ne leur montre pas le travail effectué et ne font pas de commentaires constructifs.
- Les bons rapports SEO. Les clients voient les données clés correctement résumées, de bons aperçus et des points importants du travail réalisé.
J’ai pu examiner beaucoup de rapports SEO de consultants, d’équipes en interne et d’agence. J’en ai parlé avec des experts de la communauté Ahrefs Insider et avec 8 autres collègues Ahrefs, on a compilé et vérifié leurs retours.
Avant que vous ne copiez-colliez notre modèle de rapport SEO, on va s’attaquer aux bases :
- Qu’est-ce qu’un rapport SEO ?
- Que mettre dans son rapport SEO ?
- Combien de temps faut-il pour faire ce rapport SEO ?
- Adoptez notre modèle de rapport SEO (et optimisez-le)
Allons‑y !
Un rapport SEO est un aperçu des résultats importants en référencement naturel qui montre la croissance et la performance d’une marque dans les moteurs de recherche, la force du profil de liens et la santé technique du site.
C’est la principale source de suivi de votre impact et de celui de votre travail pour le SEO de vos clients ou responsables. Après tout, les investisseurs vont vouloir savoir si leur argent est bien dépensé avec vous.
Un bon rapport SEO va aussi indiquer que le travail fourni devrait normalement avoir un ROI positif sur le long terme, même avec des mois moins intéressants.
89% des professionnels marketing interrogés par Ahrefs déclarent ne lire que la page de synthèse.
Ce qui nous amène à…
Ce que vous allez mettre dans votre rapport SEO va dépendre de la manière dont vous aurez fixé les objectifs avec votre client. Si certains rapports vont dépendre du type d’entreprise, on a compilé ce qui est toujours attendus dans un rapport :
- KPI SEO
Évaluez les mesures SEO qui sont directement liées à l’augmentation de revenu. - Progression des positions SEO
Montrez comment évolue le ranking sur les mots-clés les plus importants. - Progression du trafic organique
Analysez comment les deux aspects précédents influent sur le trafic absolu du site. - Augmentation des backlinks
Montrez les nouvelles pages référentes de valeur qui apportent du trafic et/ou transfèrent de l’autorité (ce qu’on appelle le linkjuice). - Santé SEO
Montrez que la santé du site se porte bien avec une partie SEO technique.
Ne faîtes pas une liste de mesures dans votre rapport. Un bon rapport SEO doit :
- Rappeler les objectifs décidés avec le client
- Partager des insights clés
- Les interpréter
- Montrer leur impact concrètement
Je vous recommande vraiment de lire les articles de mon équipe SEO sur les KPI SEO et les mesures SEO qui comptent vraiment.
Allez, assez patienté, je vous montre un exemple de rapport SEO avec notre modèle à reprendre sans modération :
Notre modèle de rapport SEO (comme les autres que vous pourrez trouver) n’est qu’un excellent point de départ pour créer votre rapport SEO et justifier vos résultats à vos clients.
Cliquez ici pour faire copier modèle de rapport SEO en français et pré-rempli.
Et maintenant, je vous explique comment le personnaliser :
Les outils pour créer un bon rapport SEO
Pour y arriver étape par étape, vous allez avoir besoin des outils suivants :
- Google Slides
- Ahrefs gratuit
- Google Search Console
- Google Analytics (ou alternatives)
- Skitch (ou une app similaire pour prendre et éditer des captures d’écran)
Prêt ?
Personnalisez le rapport SEO selon votre marque
- Vous pouvez personnaliser la couleur du thème pour celles de votre client, mettre un peu de votre personal branding, le rendre plus joli… Bref, faites ce que vous voulez.
- Modifiez les slides en fonction des besoins de votre client et des services que vous proposez.
- Mettez à jour les indicateurs selon type d’entreprise pour laquelle vous faites du SEO.
- Si vous faites du SEO local, ajoutez un aperçu du classement et des SERP locales.
- Un client e‑commerce ? Vous devriez mettre un panier moyen mensuel issu du trafic organique et aller un peu plus loin sur le côté technique.
Enfin, souvenez-vous que le modèle contient des données inventées pour l’occasion, des commentaires et scénarios fictifs. N’essayez pas d’analyser cela. Servez-vous simplement de la structure.
Allez, c’est parti.
1. Présentation du rapport sur le référencement naturel
La première slide est la plus simple à faire

Ajoutez
- la date et le mois du rapport
- votre logo
- l’URL du site de votre client
L’objectif est que votre client sache de quoi parle votre rapport, sans le confondre avec un autre.
Passons maintenant au véritable reporting SEO.
2. Les points clés du rapport
La 2e slide du rapport doit être un résumé de votre présentation. Ce sont les chiffres clés, les statistiques à garder en tête.

Il est possible que ce soit à la fois la première et la seule slide qu’un directeur marketing ou un CEO va regarder. 30 secondes après, ils diront probablement “ok, bon boulot !”, et n’iront pas voir le reste.
Quelles sont les choses à inclure ici ?
- Un bref résumé des KPI SEO
- Des réussites à mettre en avant
- Les tâches les plus importantes faites pendant cette période
- Les tâches qui nécessitent une plus grande attention
3. Aperçu des KPI SEO
Ensuite, vous devriez aller plus en détail dans les KPI SEO. Si la slide précédente ne sera pas suffisante pour beaucoup de clients, certains vont s’en contenter. Voici ce qui va avoir le plus d’importance sur les deux premières slides :

Comme je vous l’ai dit, il va falloir inclure plus d’indicateurs selon le type de client et son secteur. Il vaut mieux choisir des mesures qui sont le plus liées possibles aux revenus du client.
J’aime bien insister sur 2 KPI SEO universelles : la visibilité de recherche et la conversion de trafic organique.
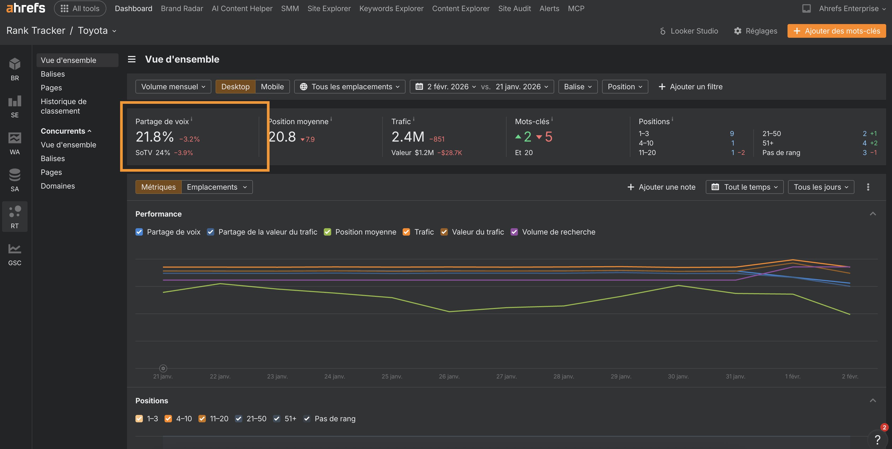
La visibilité de recherche est la version SEO de l’une des KPI marketing la plus importante : la Part de Voix (Share of Voice en anglais ou SOV). C’est plus ou moins du ranking de mot-clé sous stéroïdes.
Pour obtenir la mesure de visibilité dans les moteurs de recherche, créez un projet dans le Rank Tracker de Ahrefs. Une fois dessus, collez les principaux mots-clés qui représentent ce que recherche votre audience (vous devez terminer votre recherche de mot-clé pour commencer), mettez une étiquette pour pouvoir vous servir des filtres par la suite, et vous êtes bon :

Vous trouverez ensuite votre étiquette dans les filtres de l’onglet Vue d’ensemble :

Pour ce qui est des conversions organiques, la capture d’écran dans le rapport issu d’un rapport personnalisé de Google Analytics (GA) qui ne montre que les dimensions source/medium et des types de conversions pour éviter de mauvais regroupement dans le rapport par défaut. Ces conversions sont comparées de mois en mois.
Si les clients de votre client doivent suivre un processus d’achat complexe, il va également falloir faire un rapport sur les conversions de trafic organique assistées. Vous pouvez trouver cela dans Google Analytics dans Conversions > Multi-Channel Funnels > Assisted Conversions. Cela vous permettra de conclure sur l’impact général de votre SEO sur l’entreprise.
4. Mettre en avant vos progrès SEO
Listez les indicateurs SEO qui vont le plus intéresser vos clients. Ils vont généralement avoir certaines catégories de produits ou sujets sur le blog qui vont avoir des valeurs ou pertinences différentes par rapport au business. C’est ici qu’entre en jeu la mesure de visibilité de recherche pour les segments de mots-clés.

Vous pouvez obtenir ces données en créant plus d’étiquette dans le Rank Tracker Ahrefs du projet. Scrollez vers vos mots-clés dans l’aperçu, vérifiez ceux que vous voulez étiqueter et assignez-leur une étiquette ou créez-en une nouvelle :

5. Donnez un aperçu du classement des mots-clés transactionnels
La plupart des clients veulent aussi voir les changements de positions pour leurs mots-clés business les plus importants. Ceux qui génèrent véritablement des conversions par le SEO.
Vous avez 2 choix selon moi pour montrer l’intérêt commercial des mots clés que vous avez choisis :
- Les mots clés avec une intention transactionnelle : Ceux qui vont générer des conversions
- Les mots clés avec un CPC élevé : Ceux qui coûtent chers en payant via Google Ads pour apparaître en haut de la SERP.
Pour trouver l’intention de recherche de votre liste de mots clés, passez par Ahrefs :
- Ouvrez Keywords Explorer
- Cherchez le mot clé principal de votre marché, ou ajoutez votre liste de mots-clés
- Rendez-vous dans l’onglet Termes Correspondants, ou Termes Connexes
- Filtrez les intentions de recherche “Commerciales” et “Transactionnelles”

Pour trouver les mots clés dont le coût est élevé lors d’un achat sur Google Ads, le process est assez proche :
- Allez également dans la fonctionnalité Keywords Explorer
- Cherchez le mot clé principal de votre marché, ou ajoutez votre liste de mots-clés
- Rendez-vous dans l’onglet Termes Correspondants, ou Termes Connexes
- Cette fois, filtrez le coût en indiquant un minimum “Coût par clic”
- Cliquer sur la colonne “CPC” pour trier les mots clés et voir en premier les plus chers

Les changements de positions de centaines de mots-clés dans un tableau vont être illisibles. Il faut donc satisfaire le client en lui faisant un rapport sur les mots-clés les plus importants pour son entreprise, ceux qui sont rémunérateurs, les “money keywords”. Vous pouvez inclure tous les autres via un lien vers un fichier tableur si vous voulez que le client puisse le consulter.
Encore une fois, mettez une étiquette à ces mots-clés dans le Rank Tracker. Vous pouvez décider de si un mot-clé doit être étiqueté en vous basant sur la pertinence pour l’entreprise ou le CPC. Vous pouvez aussi détailler la liste avec le client.
6. Montrez les progrès du trafic organique hors marque
On arrive à un indicateur que beaucoup de SEO et de clients s’intéressent en premier : le trafic organique.
Une croissance du trafic organique ne veut pas forcément dire augmentation du chiffre d’affaires. Le site peut commencer à se positionner sur des mots-clés qui attirent du trafic, mais pas de revenus.
Le chiffre du trafic gobal n’est pas représentatif de grand-chose en SEO. Pour le rendre pertinent, il faut le segmenter en trafic hors marque (le trafic de marque, ce sont les recherches qui viennent de mots clés avec le nom de votre marqué intégré) :

Pourquoi ne pas montrer le trafic avec votre marque ? Pour éviter d’attribuer des changements d’acquisition de trafic à des activités qui n’ont pas de lien avec le SEO.
Par exemple, l’équipe marketing a peut-être lancé une bonne campagne de relations presse, ou des campagnes publicitaires de masse. Le trafic organique va naturellement grimper simplement parce que plus d’utilisateurs vont chercher le nom de la marque. Ici, on parle principalement de notoriété plutôt que de performance SEO.
Pour montrer un aperçu plus précis du progrès dans le trafic organique, il suffit d’appliquer des filtres sur les requêtes dans le Google Search Console (GSC) :

Pensez à comparer les performances du mois avec celles du mois précédent et, dans l’idéal, avec également les améliorations de performances annuelles. La plupart des entreprises ont des variations de saisonnalité, certaines comparaisons mois par mois pourraient avoir l’air mauvaises, tout simplement parce que c’est la fin de la haute saison.
Votre client peut également recevoir beaucoup de trafic issu de Google Discover ou Google News. Si c’est le cas, il vaut mieux faire une slide à part pour ce dernier.
7. Mettre en avant les nouveaux backlinks obtenus
Ensuite, on passe au profil de backlinks. Pour savoir quels backlinks sont intéressants, on va parler noms de domaines référents. Vous devez mesurer l’autorité du domaine. Facile avec Ahrefs, il y a une colonne dédiée.

Ne faites ce rapport sur les profils de backlinks que si vos actions sur le projet influencent l’acquisition de nouveaux liens. Cela peut aller de création de contenu linkbait à la planification et exécution de campagnes d’outreach. Je le mentionne, car le netlinking est souvent une activité séparée de beaucoup de projets SEO.
Si vous êtes responsable de la croissance du profil de backlinks, allez dans Site Explorer de Ahrefs, vérifiez le rapport de Referring domains(domaines référents) et filtrez les nouveaux domaines référents des 30 derniers jours.

Vous pouvez également montrer à votre client la corrélation entre votre travail sur l’acquisition de backlinks et l’évolution du trafic organique. Pour ce faire, il suffit de se rendre dans la Vue d’Ensemble du site concerné et de cocher les cases “Referring domains” et “Organic traffic”. Ainsi, vous êtes en mesure de dire à votre client que votre travail sur le pilier popularité corrèle bien avec l’évolution du trafic organique. Vous pouvez inclure une capture d’écran de ce type dans votre rapport SEO.

8. Montrer les progrès de votre stratégie de link building
Cette slide vous permet d’aller plus en détail sur vos efforts de netlinking du mois.

Elle peut inclure :
- Les pages vers lesquels vous avez fait des liens
- Toute nouvelle page référente qui sort du lot
- Le nombre de liens qu’ont les pages
- Vos statistiques de link building, comme les prospects contactés et le taux de succès
Toute information que vous jugez pertinente, comme de l’excellent contenu linkbait. Le rapport Ahrefs Best by links (rapport Meilleurs par lien) de l’Explorateur de site va vous montrer les variations de backlinks de vos pages qui en ont reçu le plus sur les 30 derniers jours.

9. Donner un aperçu de la santé du site via le SEO technique
Vous allez ici donner un aperçu de la santé d’un site pour prendre en compte les éventuels problèmes de SEO technique.

Pour obtenir ces données :
Allez dans l’Audit de site Ahrefs, paramétrez un projet pour le site du client si vous ne l’avez pas déjà fait, et laissez l’outil faire son crawl. En fonction des réglages de ce dernier, l’Audit de site va retourner crawler la page périodiquement pour vous donner tout l’historique des données de SEO technique.
Vous aurez un score de santé sur l’aperçu après chaque crawl :

Si c’est votre premier crawl du site, prenez ce score de santé comme point de départ. Vous pouvez commencer à faire des points de comparaison dans le deuxième rapport.
Vous pouvez logiquement penser qu’une seule mesure ne suffit pas à refléter l’état global du SEO technique. Et vous auriez raison. Mais vous n’envoyez généralement pas de rapport SEO à des développeurs ou d’autres experts SEO qui vont facilement comprendre les détails les plus pointus. C’est pour cette raison qu’un score de santé assez simple est une version lisible et compréhensible pour vos clients.
10. Anticiper le mois prochain dans votre rapport SEO
Après avoir montré toutes les données du rapport à votre client, vous devriez lui exposer vos objectifs et actions SEO importants du mois suivant.

Une rapide liste qui résume vos principaux points d’intérêt pour le prochain mois suffit. Cela vous sert aussi de base pour votre prochain rapport SEO.
De ce que j’ai pu entendre autour de moi, les pros du SEO vont passer entre 30 minutes et quelques heures par mois sur chaque rapport SEO. Tout dépend de plusieurs facteurs :
- Vos responsabilités dans ce projet
- La complexité du projet
- Votre expérience et savoir en SEO
- Votre expérience et savoir en analyse de données
- Le format de rapport préféré par vos clients.
Je vous explique mieux le dernier point : on dirait que la plupart des professionnels du SEO préfèrent utiliser une bonne vieille présentation pdf ou diaporama pour faire les rapports.
Notre modèle de rapport SEO est aussi sous un format de présentation en slides, c’est facile à utiliser et à lire pour n’importe qui. Le problème c’est que vous devez remettre de nouvelles données chaque mois et tout refaire à la main.
Certains vétérans du marketing préfèrent utiliser des tableaux de bord automatisés comme Google Data Studio, Tableau ou Power BI. Si cela prend beaucoup de temps à paramétrer la première fois, toutes les mises à jour sont quasi automatiques. Cela fait gagner beaucoup de temps sur le long terme. Si vous vous intéressez à cette option, nous avons sorti un connecteur GDS Ahrefs pour vous aider.
Mes dernières réflexions pour lancer votre rapport SEO
Et voilà ! Vous avez ici un modèle de rapport SEO facile à customiser que vous pouvez fournir à vos clients. Si vous n’avez fait que parcourir l’article, voici le lien pour récupérer le modèle :
Cliquez ici pour faire une copie du template de rapport SEO gratuit en français.
Faire des rapports n’est probablement pas l’activité la plus fun de notre job. Mais c’est une activité vraiment importante pour vous assurer la satisfaction des clients qui vous paient le mieux.
Pour conclure, je voudrais remercier toutes les personnes qui ont partagé leurs avis sur les rapports SEO au fil des années. Je remercie aussi les membres de Ahrefs Insider qui ont spontanément partagé leur savoir et leurs rapports avant même que je commence ce modèle. Un merci tout particulier à Gyorgy Bolla, le lead search performance de Ahrefs Insider qui m’a initié au reporting SEO, une branche que je ne connaissais pas.
Vous pensez qu’il y a des données ou des slides qui manquent à ce modèle ? Vous avez des questions ? Je suis sur Twitter si vous parlez anglais.
Sinon ça se passe avec ma collègue Juliette qui a localisé ce contenu, sur notre Linkedin pour les francophones.
