En octobre 2025, ChatGPT comptait plus de 800 millions d’utilisateurs hebdomadaires. Pourtant, la plupart des tableaux de bord d’analyse ne le répertorient même pas comme source de trafic.
Dans ce guide, vous apprendrez ce qui rend le trafic ChatGPT unique, comment suivre les performances dans vos analyses, et des stratégies GEO pour augmenter le nombre de visites directes et indirectes depuis les LLMs.

- Part de marché : ChatGPT détient 0,24 % de la part totale du trafic, en comparaison à Google et aux autres moteurs de recherche majeurs(1)
- Trajectoire de croissance : la part de trafic de ChatGPT a triplé entre janvier et septembre 2025 (1)
- Croissance mensuelle : ChatGPT croît de 14,1 % chaque mois et Google diminue de 3,2 % mensuellement (1)
- Variation sectorielle : ChatGPT affiche une pénétration 32 fois plus élevée dans la finance (0,97 %) que dans l’automobile (0,03 %), indiquant une adoption extrêmement inégale selon les secteurs (1)
- Base d’utilisateurs : 800 millions d’utilisateurs actifs hebdomadaires sur ChatGPT(2)
- Utilisation quotidienne : 2,5 milliards de requêtes par jour (en juillet 2025) (3)
- Présence web : chatgpt.com est le 9ème site web le plus visité au monde avec une estimation de 586,4 millions de visites organiques chaque mois (4)
- Intérêt de recherche : Le terme « ChatGPT » est recherché sur Google environ 326 millions de fois par mois dans le monde (5)
(1) source : chatgpt-vs-google.com
(2) source : techcrunch.com
(3) source : openai.com
(4) source : ahrefstop.com
(5) source : Ahrefs’ Keywords Explorer
Le trafic de ChatGPT fonctionne différemment du trafic classique des moteurs de recherche. Savoir en quoi il diffère peut vous aider à décider si et comment ajuster votre stratégie pour en tirer le meilleur parti.
Lorsque ChatGPT suggère votre site web, il explique généralement ce que vous offrez et pourquoi c’est pertinent. Les visiteurs cliquent donc en sachant déjà à quoi s’attendre : ils sont là parce que l’IA a spécifiquement recommandé votre solution. Ça promet un taux de conversion intéressant.

Pour le propre site d’Ahrefs, le trafic de recherche IA représentait ~0,5 % des visites mais ~12,1 % des inscriptions. C’est un taux 23 fois plus élevé que les visiteurs de recherche organique traditionnels dans notre cas.
Et nous ne sommes pas les seuls à avoir des taux de conversion plus élevés grâce au trafic des LLMs. Récemment, Simon Heaton, directeur de la croissance chez Buffer, a rapporté des résultats similaires :

Même certaines personnes dans les commentaires ont partagé des données similaires :

Cependant, tout le monde n’obtiendra pas les mêmes résultats. Cette étude d’Amsive suggère que les conversions des LLMs dépendent du modèle commercial. Et il existe même une recherche massive de 61 pages prouvant que les références de ChatGPT convertissent moins bien en e-commerce.
Il existe des recherches mitigées sur les taux de conversion des différents sites web, mais les visiteurs venant de ChatGPT peuvent convertir à des taux beaucoup plus élevés que ceux provenant du trafic de recherche régulier. Quoi qu’il en soit, il vaut la peine d’effectuer vos propres tests pour voir comment cela fonctionne pour votre site.
À mesure que les assistants IA comme ChatGPT, Perplexity et Gemini continueront de façonner la façon dont les gens découvrent l’information, de plus en plus de marques commenceront à optimiser leur visibilité au sein de ces outils.
D’ici un an ou deux, nous verrons probablement la même saturation que celle qui s’est produite avec le SEO traditionnel. Partir tôt signifie que vous pouvez établir une réputation avant que la concurrence n’afflue.
Pour illustrer cela, il suffit de regarder comment la demande pour le terme « agence GEO » a récemment explosé. C’est encore un mot-clé à faible volume, mais l’intérêt augmente rapidement. En plus, les meilleurs résultats sont déjà axés sur les agences d’optimisation de recherche IA (pas sur l’ancienne signification « géographie » du mot) montrant que l’intention de l’utilisateur évolue rapidement dans les SERP. Même sur la France oui :

L’un des meilleurs aspects de l’optimisation pour les IA est qu’elle sert le SEO traditionnel. En fait, de nombreuses bonnes pratiques améliorent vos performances dans les deux cas, créant un effet multiplicateur où un effort porte ses fruits sur plusieurs canaux.
À la base, le SEO a toujours été axé sur deux choses principales :
- le contenu
- les backlinks
Le contenu
Pour ChatGPT, un excellent contenu contribue à ce que votre site et votre marque soient cités et facilite la compréhension de votre marque par les modèles d’IA.
Les backlinks
Les backlinks, quant à eux, améliorent toujours votre classement Google, ce qui a un super effet pour le GEO :
- Les outils d’IA vous trouvent plus facilement
- Vous avez plus de chances de référencer votre contenu
- Ils peuvent extraire des informations de manière indépendante
Mieux encore, les backlinks mènent souvent à davantage de mentions de marque sur le web. Et, fait intéressant, ces mentions semblent jouer un rôle dans les raisons pour lesquelles les assistants IA comme ChatGPT choisissent de référencer certains sites web dans leurs réponses.
Exemple du combo SEO GEO
Par exemple, notre propre site a été cité des milliers de fois par différents assistants IA. Ca s’est produit avant même que nous ayons lancé des optmisations pour les LLM. Il s’avère qu’un contenu solide et une visibilité organique sont toujours très efficaces.

ChatGPT introduit de nouveaux défis en matière d’attribution. Lorsqu’une IA mentionne votre marque, elle peut générer de la notoriété et du trafic. Le problème, c’est que ces visites n’apparaissent pas toujours dans vos analyses de la même manière que les références traditionnelles.
Un exemple : lorsque ChatGPT a recommandé le meilleur outil de mon test, aucune des mentions ne liait directement à la page d’accueil de l’outil. La première mention n’était même pas un lien cliquable, et le seul lien réel renvoyait à une page d’évaluation, pas au site principal.

Ainsi, si l’outil recommandé par l’IA reçoit des visiteurs via ce chemin, le trafic n’apparaîtra pas comme provenant de ChatGPT. Il semblera plutôt provenir du site d’évaluation.
Avant de pouvoir optimiser le trafic ChatGPT, vous devez le visualiser dans vos analyses. Je vous montre comment configurer un bon suivi et identifier les indicateurs réellement importants.
Configurez le suivi dans vos analyses
Certains outils, comme GA4, n’incluent pas ChatGPT ou d’autres assistants IA comme sources de trafic par défaut. Pour les suivre, vous devrez configurer un segment personnalisé ou utiliser des expressions régulières pour filtrer les références de chatgpt.com (voici un guide détaillé par Amsive pour les anglophones).
Une option beaucoup plus simple consiste à utiliser des outils comme Ahrefs Web Analytics, qui intègrent déjà des sources de trafic IA et catégorisent automatiquement ces visites.

Surveillez les mêmes indicateurs que pour les autres canaux
Une fois que vous suivez le trafic ChatGPT, vous pouvez mesurer les performances en utilisant le même cadre d’analyse que celui pour la recherche Google ou les réseaux sociaux.
La principale différence : faites attention au comportement des visiteurs de ChatGPT par rapport aux autres canaux.
Tous ces indicateurs peuvent être suivis dans Ahrefs’ Web Analytics. Il est probable que l’outil que vous utilisez déjà puisse aussi le faire, à condition qu’il prenne en charge le suivi des événements et puisse identifier le trafic généré par les LLM.
| Type d’indicateur | Ce qu’il faut suivre | Pourquoi le suivre |
|---|---|---|
| Indicateurs de volume (établir une base de référence) | - Visites totales provenant de ChatGPT - Visiteurs uniques - Taux de croissance par semaine et par mois | Montre le volume de trafic généré et s’il est en croissance. Même de faibles volumes sont importants, car le trafic provenant de ChatGPT ne représente généralement qu’une petite part du trafic total, mais il augmente rapidement. |
| Indicateurs d’engagement (valider la qualité) | - Temps passé sur la page - Taux de rebond - Pages par session | Indique si les visiteurs issus de ChatGPT sont réellement intéressés par votre contenu. Les visiteurs venus des IA passent souvent plus de temps sur le site et consultent davantage de pages. Ils arrivent avec une intention claire et sont déjà qualifiés. |
| Indicateurs de conversion (mesurer l’impact) | - Conversions d’objectifs (leads, téléchargements, inscriptions) - Transactions e-commerce - Taux de conversion comparé aux autres canaux | Relie la visibilité dans ChatGPT aux résultats business. Le trafic issu de l’IA convertit souvent à des taux nettement supérieurs : Chez Ahrefs, le trafic ChatGPT représentait environ 0,5 % des visites mais 12,1 % des inscriptions (soit un taux de conversion environ 23× supérieur à celui du search organique). |
| Performance du contenu (identifier ce qui fonctionne) | - Pages recevant du trafic depuis ChatGPT - Principales landing pages issues des IA - Thématiques générant le plus de visites | Permet d’identifier les types de contenus cités par ChatGPT afin de reproduire ce qui fonctionne. Aide à prioriser les formats et sujets de contenu qui méritent davantage d’investissement. |
Cette partie est un peu plus nuancée, mais elle est essentielle pour comprendre comment ChatGPT (et d’autres LLMs) génèrent réellement du trafic vers votre site.
Si vous devez retenir une chose de cette partie :
Les contenus que ChatGPT cite le plus ne sont pas ceux qui génèrent le plus de trafic. Chez Ahrefs, il n’y a qu’un chevauchement de 10 % entre nos pages les plus citées et les pages avec le plus fort trafic provenant de ChatGPT.

Les utilisateurs cliquent sur les liens cités de ChatGPT lorsqu’ils ont besoin d’agir.
Parfois, ils ignorent les citations pour la lecture en arrière-plan, mais cliquent lorsqu’ils ont réellement besoin de faire quelque chose :
- utiliser un outil,
- s’inscrire pour un essai,
- comparer des options…
Ce chevauchement de 10 % correspond probablement aux citations exploitables, là où ChatGPT nous cite ET où les utilisateurs doivent visiter notre site pour accomplir une tâche.
Mais il y a un hic :
ChatGPT mentionne souvent des marques sans les citer, surtout pour des recommandations pratiques. Il peut facilement dire « essayez l’outil de mots-clés d’Ahrefs » sans inclure de lien. Les utilisateurs vous trouvent alors via Google ou tapent directement votre URL.
Ce constat crée deux types de trafic principaux :
- Trafic direct : les utilisateurs cliquent sur un lien directement dans la réponse de ChatGPT.
- Trafic indirect : les utilisateurs voient votre marque mentionnée et visitent plus tard
- en recherchant sur Google,
- en tapant directement votre URL,
- en revenant lorsqu’ils se souviennent de votre nom.
Si vous n’optimisez que pour les citations, vous manquez la vision d’ensemble. Vous devez optimiser pour les mentions exploitables (citées et non citées). Concentrez-vous sur le fait d’être la recommandation de référence de ChatGPT lorsque les utilisateurs doivent agir, et pas seulement sa source de référence pour l’information.
Je vais vous expliquer comment augmenter le trafic direct (à partir des citations) et le trafic indirect (à partir des mentions).
Étudiez les types de contenu les plus performants dans votre secteur et concentrez vos efforts là où ils sont le plus efficaces. Tous les types de contenu ne fonctionnent pas aussi bien dans la recherche IA. Certains formats pourraient ne pas avoir de sens pour votre niche du tout.
Pour vous donner un aperçu rapide :
3 types de contenu souvent cités par ChatGPT:
- Des guides et tutoriels détaillés qui expliquent clairement des sujets complexes.
- Des recherches originales et rapports de données qui offrent de nouvelles perspectives.
- Guides d’achat utiles qui comparent différentes options – les vôtres et celles disponibles sur le marché.
Comment trouver les contenus les plus cités par ChatGPT dans votre niche
La version vidéo du tutoriel pour trouver les URLs les plus citées par ChatGPT dans votre marché ici :
Et la version texte pour trouver les types de contenu les plus performants dans votre niche en utilisant notre outil de visibilité de recherche IA, Ahrefs Brand Radar:
- Allez dans Brand Radar, entrez votre niche ou marché, puis laissez tout le reste vide et cliquez sur Explorer.
Vous pouvez alors ne choisir aucun pays (par défaut) ou sélectionner le pays qui vous intéresse. - Ensuite, ouvrez le rapport Pages citées et regarder les résultats mais aussi
- le détail des réponses basées sur l’IA
- Le volume de recherches mensuel
- Le trafic
- Le Domain Rating (DR) par lien cité (la force du profil de l’URL)
- Vous pouvez également basculer entre différents index d’IA (ChatGPT, Copilot, Gemini, Perplexity, Mode IA et AI Overviews) à l’aide du filtre pour voir comment les préférences de citation varient entre les modèles.
Vous pouvez affiner l’analyse à un seul concurrent (ou à quelques-uns) et trouver leur contenu le plus performant dans ChatGPT :
- Entrez le nom de votre concurrent et assurez-vous d’ajouter également l’adresse de son site web.
- Accédez au rapport Pages citées .
- Limitez la portée du domaine à celui de votre concurrent.
- Examinez les résultats.
Les mots-clés longue traîne, ces expressions spécifiques à faible trafic, ont toujours été une arme du référencement et ils deviennent encore plus décisifs avec les IA.
On a tendance à poser aux outils d’IA des questions plus longues, précises et personnalisées que celles qu’ils tapent dans les moteurs de recherche. Ces requêtes approfondies correspondent souvent parfaitement aux mots-clés de longue traîne, ce qui facilite leur détection et leur recommandation par l’IA.
C’est grâce à la « query fan-out » :
Lorsqu’un LLM prend une requête, il l’étend en plusieurs idées ou sous-questions connexes. Il augmente alors les chances de trouver des correspondances de mots-clés de niche.
Maintenant qu’on connait la méthode, on comprend l’importance de créer du contenu qui couvre :
- Des cas d’utilisation spécifiques, comme « comment les petits cabinets d’avocats peuvent automatiser l’intégration des clients ».
- Des défis trans-thématiques, comme « comment les équipes RH peuvent utiliser l’IA pour améliorer la formation des employés ».
- Des questions de niveau expert, comme « quel est le meilleur moyen d’équilibrer la personnalisation et la confidentialité des données en marketing ? »
Voilà pourquoi les mots-clés à longue traîne sont plus importants que jamais dans la recherche axée sur l’IA.
Je vous explique comment faire :
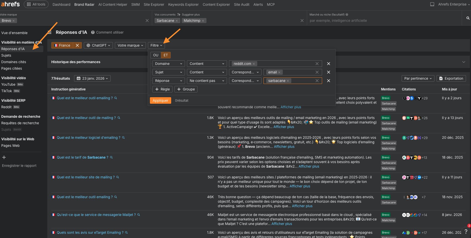
Commencez avec Brand Radar : il n’est pas seulement utile pour suivre les mentions, il est également excellent pour la trouver des mots-clés pour la recherche IA.
- Entrez un ou plusieurs sujets généraux.
- Accédez au rapport Sujets et changez l’Index IA pour ChatGPT.
- Appliquer des filtres pour inclure votre domaine.
- Développez les sujets pour trouver des façons uniques et moins courantes dont les gens pourraient rechercher ce que votre entreprise propose.

- créer du contenu ciblant directement le sujet
- ou essayer d’être présenté sur les pages déjà citées pour celui-ci
- ou faire les deux.
C’est une première étape intelligente si vous souhaitez améliorer votre visibilité dans les résultats de ChatGPT.
Ensuite, élargissez votre recherche avec un outil comme Ahrefs Keywords Explorer pour extraire des données de la BDD de mots-clés beaucoup plus vaste de Google. Vous aurez pas mal de nouvelles idées.
Étant donné que ce que les gens recherchent sur Google chevauche souvent ce qu’ils demandent à ChatGPT, c’est un excellent moyen de repérer des opportunités supplémentaires.
Voici comment :
- Dans keywords explorer, entrez un ou plusieurs sujets généraux liés à votre entreprise (vous pouvez utiliser l’IA intégrée pour des idées).
- Ensuite, ouvrez le rapport Termes correspondants.
- Appliquez ces filtres : Volume : jusqu’à 250 (vous pouvez ajuster cela plus tard pour de meilleurs résultats), Cible : votre domaine, affichez les positions de classement.

Si vous voyez un « x » sous la position de classement, cela signifie que vous n’avez pas actuellement de page ciblant ce mot-clé. Selon l’intérêt du mot clé, pensez à créer un contenu pour ranker.
Si la position de classement est supérieure à 10, vous pouvez probablement améliorer votre contenu existant (cliquez sur l’icône SERP à droite pour voir quelle URL se classe).

- Entrez la requête dans ChatGPT.
- Utilisez le hack du « query fan-out » pour voir les requêtes de recherche qu’il génère.
- Prenez ces requêtes et recherchez-les sur Google pour voir ce qui se classe, ou insérez-les dans un outil comme Keywords Explorer pour vérifier leur demande de recherche.
Le contenu frais est plus important pour l’IA que vous ne le pensez. Nos recherches montrent que les assistants IA comme ChatGPT préfèrent fortement le contenu récemment mis à jour.
Visuel les-assistants-ia-preferent-ils-citer-des-contenus-recents-ahrefs
Voici les types de pages qui valent la peine d’être mises à jour régulièrement :
- Guides et tutoriels clés : ajoutez de nouveaux exemples, des visuels ou des données.
- Pages d’outils : mettez en avant les dernières fonctionnalités et améliorations.
- Statistiques sectorielles ou rapports de référence : mettez à jour les chiffres et les informations.
Rafraîchir ces pages vous aide à attirer plus de trafic des LLMs et de Google. Bien que la recherche Google ne favorise pas fortement la récence, mettre à jour le contenu reste un moyen, d’après nos études, de maintenir les classements en première page.
De plus, si vous constatez que ChatGPT cite une étude obsolète sur un sujet important pour vous, il est possible de la remplacer par la vôtre ou d’être cité à côté.
Si vous connaissez une étude populaire réalisée par votre concurrent, il suffit de la copier dans Site Explorer pour voir si elle est citée dans l’un des 6 indices IA que nous suivons.

Plus votre contenu et votre marque apparaissent sur le web, plus les IA ont de chances de vous trouver et de vous recommander.
Augmenter le trafic direct et indirect depuis ChatGPT
Gardez à l’esprit que ce type de visibilité génère souvent du trafic indirect en plus du direct. Ces visiteurs découvrent votre marque via ChatGPT, mais ne cliquent pas directement à partir de là. Ils vont peut-être chercher votre marque sur Google ou taper votre URL manuellement. La plupart des LLMs peuvent ajouter les sources, mais pas en hyperlien. Ce sont des liens supplémentaires comme source, ce qui ajoute une action de l’utilisateur pour voir les sources puis choisir de cliquer sur l’une d’entre elles.
Vous n’avez pas à deviner quelles pages vous aident à apparaître dans les réponses générées par l’IA. Analysez le manque de mentions dans Brand Radar pour voir quelles pages mentionnent votre marque mais pas vos concurrents.
Trouver les mentions de vos concurrents pour inspirer votre stratégie GEO :
- Dans Brand Radar, entrez votre marque et celles de vos concurrents.
- Dans la vue Mentions Gap, survolez votre marque sous l’index IA que vous souhaitez analyser et cliquez sur Autres uniquement.
- Ouvrez le rapport Pages citées pour trouver les sites que vous pourriez contacter afin de combler votre écart de mention IA.


Vous pouvez également effectuer une vérification rapide chaque fois que vous trouvez un avis qui devrait mentionner votre marque, mais ce n’est pas le cas.
Collez simplement l’URL de la page dans Site Explorer pour voir si ChatGPT ou d’autres outils d’IA y font déjà référence comme source.

Une autre tactique intelligente consiste à puiser dans Reddit, qui se trouve être l’une des sources les plus fréquemment citées par ChatGPT.

Brand Radar vous permet de trouver les discussions Reddit que ChatGPT cite dans ses réponses, en particulier celles liées à votre entreprise et mentionnant votre marque.

Il y a aussi un aspect technique au processus.
Commencez par vérifier si vous ne bloquez pas ChatGPT (et d’autres LLM si vous souhaitez également en obtenir du trafic) avec un outil comme AI Crawler Access Checker.

Ensuite, vous devez vous assurer que ChatGPT peut facilement trouver et comprendre votre contenu. Voici comment :
- Renforcez le maillage interne afin que les robots d’IA puissent naviguer dans la structure de votre site.
- Utilisez un formatage propre et un HTML sémantique (hiérarchie de titres appropriée, listes descriptives, sections claires).
- Réduisez les éléments lourds en JavaScript, car la plupart des robots d’exploration de l’IA ne les rendent pas bien.
- Évitez les paywalls sur les contenus clés si vous souhaitez que les outils d’IA y fassent référence.
- Utilisez des URL conviviales pour le référencement pour indiquer le contenu de la page.
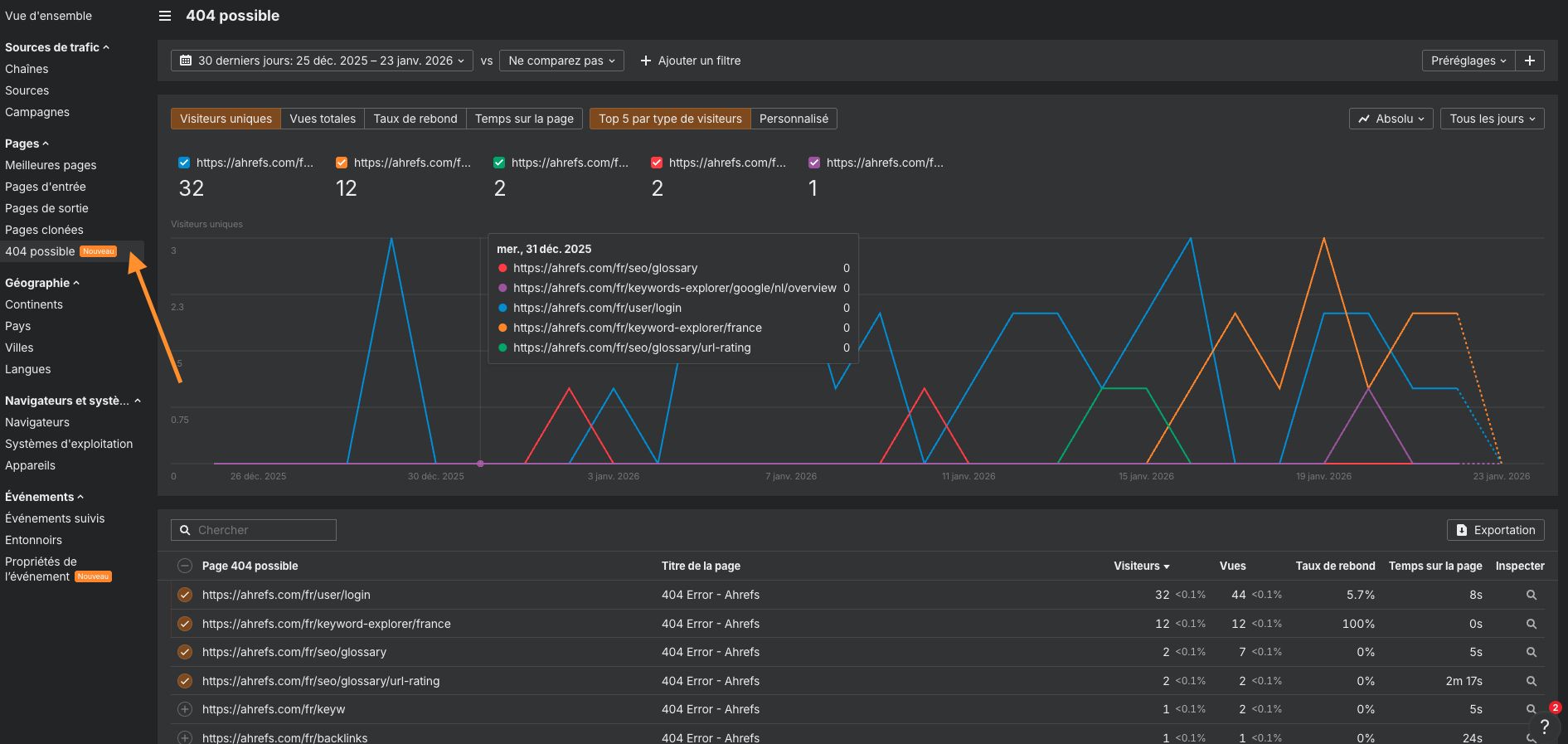
Les assistants IA génèrent des liens brisés environ 2,8 fois plus souvent que Google (oui, nous l’avons testé). Et en fait, ChatGPT est celui qui hallucine le plus.

Commencez par surveiller vos erreurs 404 pour repérer des problèmes comme :
- URL hallucinées. Pages que ChatGPT a « inventées » en se basant sur la structure d’URL de votre site.
- URL obsolètes. Liens dont les modèles d’IA se souviennent à partir d’anciennes données d’entraînement.
- URL mal orthographiées ou variantes. Fautes de frappe courantes ou légères variations de vos pages réelles.
Dans Ahrefs Web Analytics, il existe un rapport dédié aux erreurs 404 potentielles « hallucinées » par l’IA. Les pages de ce rapport peuvent toujours recevoir du trafic, mais leur titre inclut « 404 », ce qui indique que des utilisateurs (ou des IA) tentent d’accéder à des pages qui n’existent pas.

Si vous n’avez pas encore de page vraiment en lien pour rediriger ce trafic, vous pouvez en créer une afin que les visiteurs (et les moteurs de recherche) atterrissent quelque part d’utile au lieu de se retrouver dans une impasse.
Pensez à donner la priorité aux URL qui génèrent un trafic significatif. Si une URL hallucinatoire ne reçoit qu’une poignée de visites, il peut ne pas valoir la peine de créer une nouvelle page pour elle (vous pouvez plutôt rediriger vers un contenu plus général ou un index).
ChatGPT devient rapidement un assistant d’achat avec comparatifs personnalisés intégrés. Au lieu de parcourir de nombreux avis et fiches techniques, les utilisateurs obtiennent désormais une réponse unique et résumée qui compare les options et met en évidence les compromis en fonction de leurs besoins.
Mais voici le piège :
Les assistants IA ont toujours besoin de sources fiables pour construire ces réponses. Si votre site ne propose pas de contenu comparatif clair, ChatGPT ira piocher chez les concurrents ou des sources tierces, ou tout simplement « halluciner » l’information.
Vous pouvez déjà observer ce phénomène dans des industries comme l’électronique B2C, où des marques comme Samsung et LG sont fréquemment citées lorsque les utilisateurs posent des questions sur les modèles de téléviseurs ou les caractéristiques des appareils.


En général, ce type de comparaisons de produits et de guides d’achat va fonctionner pour les entreprises avec :
- Des achats à forte valeur, par exemple des logiciels d’entreprise, des appareils électroménagers, des services financiers.
- Des produits axés sur les fonctionnalités, par exemple des appareils photo, des ordinateurs portables, des systèmes CVC, des outils de gestion de projet.
- Des catégories concurrentielles, par exemple l’hébergement web, les CRM, les smartphones, l’automatisation du marketing.
Et cela peut également fonctionner pour les entreprises SaaS avec des comparaisons de concurrents, des pages FAQ, des académies de produits et des pages de support produit.

Bien que le contenu programmatique (pages modélisées générées automatiquement) puisse ne pas fonctionner aussi bien en recherche IA qu’en recherche traditionnelle, il peut toujours obtenir des citations et générer un trafic constant.
Fait intéressant, certains des exemples qui réussissent ici sont les mêmes qui ont bien fonctionné en SEO classique. Des marques comme Wise et Zapier pour les contenus anglophones, ou encore Meilleursagents et Je change et en français, ont toutes obtenu de solides résultats avec cette approche.



Nous avons un guide complet expliquant comment faire fonctionner le contenu programmatique, y compris comment trouver des mots-clés avec un potentiel de trafic qui s’étendent pour alimenter des dizaines de pages.
Voici 2 points supplémentaires à garder à l’esprit avec cette approche :
- Vérifiez si ChatGPT utilise la recherche web pour collecter des informations sur votre sujet. Si c’est le cas, vos chances d’être cité augmentent.
- Privilégiez les données sensibles au temps et facile à mettre à jour régulièrement. Les sujets qui changent régulièrement (comme les statistiques annuelles ou les prix) sont d’excellents candidats pour le contenu programmatique, car les LLM ont tendance à privilégier les informations fraîches et à jour.
Par exemple, si vous demandez « coût de la vie dans différentes villes », ChatGPT puisera des informations sur une page web qu’il trouve via une recherche web, plutôt que de se fier à des données intégrées. Il notera également que l’information concerne 2026 et pourrait changer l’année suivante.

Une expertise, une expérience, une autorité et une fiabilité plus solides créent un cercle vertueux :

Plus votre E-E-A-T est élevé, mieux votre contenu se classe dans les recherches, et plus il est susceptible d’être trouvé et cité par ChatGPT lorsqu’il extrait des données du web pour fournir des réponses précises.
En son cœur, l’E-E-A-T est une question de confiance. Vous devez prouver aux utilisateurs et à Google que votre contenu est crédible et fiable. Vous pouvez le montrer en
- incluant les titres des auteurs,
- les avis d’experts
- en obtenant des backlinks de sources réputées.
Pour approfondir la signification de l’E-E-A-T et comment renforcer chaque partie, consultez notre guide complet sur l’E-E-A-T.
Une fois que les visiteurs arrivent de ChatGPT, assurez-vous que votre site est prêt à transformer cet intérêt en action. Ces utilisateurs ont souvent une intention transactionnelle, vos pages de destination devraient donc :
- Charger rapidement. Les visiteurs provenant de l’IA peuvent être moins patients que ceux de la recherche organique.
- Afficher des appels à l’action clairs au-dessus de la ligne de flottaison.
- Supprimer toute friction inutile des processus d’inscription ou de paiement.
- Fournir exactement ce que l’utilisateur attend. L’outil, la réponse ou la solution pour lesquels ils sont venus.
Voici un exemple : imaginez que vous utilisez ChatGPT pour trouver des recommandations de pneus d’hiver. Vous remarquez que l’une des pages citées semble prometteuse, alors vous cliquez dessus.

Il s’avère qu’il n’y a pas de lien pour acheter les pneus. Le contenu est excellent, mais l’expérience échoue car elle ne vous aide pas à passer à l’étape suivante après avoir lu le résumé de l’IA.

Ce genre de situation risque de devenir plus courant. Les outils d’IA comme ChatGPT envoient souvent des utilisateurs qui sont déjà proches d’une décision d’achat, il est donc judicieux de concevoir pour ce public.
Pour anticiper, vous devez ajouter des liens pertinents, en simplifiant les actions ou en incluant des CTA d’affiliation.
Si vous prenez le train maintenant, vous améliorez non seulement l’expérience utilisateur, mais vous ouvrez également davantage d’opportunités d’augmenter vos revenus.
Réflexions finales
J’espère que ce guide vous a été utile. Avant de conclure, on va jeter un coup d’œil à ce qui nous attend. Voici quatre tendances qui façonneront probablement le trafic de ChatGPT au cours des prochaines années :
- Le navigateur Atlas d’OpenAI encourage les clics sur les sources. Les citations s’ouvrent dans un panneau latéral avec un suivi UTM, ce qui facilite la navigation des utilisateurs vers les pages citées pendant le chat, ce qui pourrait augmenter le trafic avec le temps.
- Les moteurs de recherche pourraient devenir plus cruciaux pour l’IA. GPT-5 s’appuie sur des recherches en temps réel au lieu de la mémorisation. Si d’autres suivent, le SEO traditionnel deviendra encore plus important pour les citations de l’IA.
- Les jeunes utilisent davantage les assistants IA pour la recherche d’informations que les autres. À mesure qu’ils acquièrent un pouvoir d’achat, la recherche conversationnelle deviendra la norme (étude complète).
- L’IA agentique agira au lieu de simplement répondre. L’IA future pourrait accomplir des tâches via des API et des bases de données directement, réduisant le trafic web tout en créant de nouvelles opportunités pour les services « compatibles IA ».
Vous avez des questions ou des commentaires ? Retrouvez-moi sur LinkedIn ou pour les francophones, avec ma collègue sur son profil.
