Si votre marque n’apparaît pas dans ces plateformes, vous devenez pratiquement invisible pour des millions de clients potentiels. Et la tendance ne fait que s’accentuer.
Pour gagner dans ce nouveau paysage de la recherche, vous devez surveiller votre marque partout.
Voici Ahrefs Brand Radar : le seul outil qui vous offre une visibilité complète de votre marque sur Google, les outils de recherches IA et l’ensemble du web.
Toute votre visibilité au même endroit. Littéralement.
📹 Démo vidéo de Brand Radar ici
Fonctionnalité phare d’Ahrefs, Brand Radar est un outil de visibilité IA qui vous montre où votre marque est mentionnée dans les plateformes IA (ChatGPT, Perplexity…), afin d’optimiser votre positionnement autour des principaux prompts IA.
Mais la visibilité IA n’est qu’une pièce du « puzzle de marque ».
Brand Radar vous aide aussi à surveiller les autres éléments qui influencent la visibilité IA, à savoir :
- la demande de recherche
- la visibilité web
- la visibilité vidéo

En d’autres termes, toute trace numérique que les LLMs peuvent analyser pour découvrir votre marque.
Visibilité sur les IA
Il existe de nombreux cas d’usage pour développer votre visibilité IA avec Brand Radar, mais selon moi, trois se démarquent.
- Suivre la visibilité IA de votre marque
Évident, mais essentiel : comprendre d’abord comment les plateformes IA perçoivent votre marque avant de chercher à optimiser votre positionnement.
Commencez par indiquer votre marque pour évaluer le nombre de mentions obtenues sur 6 plateformes IA différentes.
Soit vous êtes recommandés, soit vous ne l’êtes pas. C’est aussi simple que ça.

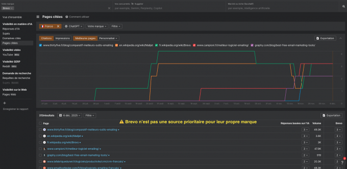
Ensuite, ouvrez le rapport Réponses d’IA pour voir dans quelles réponses les LLMs vous mentionnent.

Ou consultez le rapport Pages Citées pour voir quelles URLs sont citées par les LLMs lorsqu’ils évoquent votre marque.

C’est crucial, car la majorité des mentions de marque provient d’autres sites et pas du vôtre. La couverture par des sites tiers est donc essentielle pour votre visibilité IA.
2. Faire un benchmark de la visibilité IA de vos concurrents
Une fois que vous savez ce que l’IA dit de votre marque, revenez au rapport Vue d’ensemble et comparez vos résultats à vos concurrents.
Intéressez-vous particulièrement l’AI Share of Voice (SOV) : à quel point les plateformes IA citent votre marque par rapport aux autres marques de votre marché.

Puis rendez-vous dans Mentions, survolez votre marque et sélectionnez Autres uniquement pour repérer les creux de mentions IA.

Ce sont les réponses où vos concurrents apparaissent, mais pas vous.
Répétez la même analyse sur les citations pour identifier les opportunités concurrentielles des citations IA.
3. Faire une recherche approfondie de votre marché
L’étape suivante consiste à aller au-delà des requêtes de marque et à analyser l’ensemble de votre secteur et de votre marché et/ou votre niche.
- Quelles requêtes IA y sont associées ?
- Quelles pages citées influencent les réponses au quotidien ou chaque mois ?
Souvenez-vous, les plateformes IA sont non déterministes : une même requête peut produire différentes réponses dans la journée.
Suivez donc l’évolution quotidienne de votre AI SOV (AI Share of Voice) dans votre niche.

Pour simplifier, regroupez les prompts IA en Sujets afin d’identifier de nouvelles opportunités et aider vos rédacteurs à prioriser les contenus à créer pour renforcer votre autorité thématique.

Demande de recherches et visibilité sur le Web
Comme mentionné plus tôt, la visibilité IA ne se construit pas en silo. Elle repose sur de nombreux facteurs, certains liés au SEO et d’autres moins.
C’est pour cela que Brand Radar vous offre des insights sur :
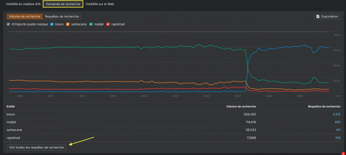
Demande de recherche (Search Demand) : La croissance du volume de recherche de vos mots-clés de marque dans Google.
S’il augmente, cela signifie que les utilisateurs se rappellent activement de votre marque, ce qui impacte directement vos ventes.

Visibilité sur le web : Tous les sites et publications qui vous citent de manière organique. Ce sont ces mêmes sites sur lesquels les LLMs s’entraînent pour recommander votre marque.

Ensemble, ces deux signaux SEO alimentent les données utilisées autant par les moteurs de recherche que par l’IA.
Visibilité vidéo
Un autre facteur clé qui influence la visibilité IA est le contenu vidéo.
YouTube étant la deuxième source la plus citée par les LLMs, Brand Radar surveille en continu les mentions de marque dans les miniatures, titres, descriptions et même dans les retranscriptions YouTube.
Imaginez avoir l’équipe de MrBeast ou de Lena Situations qui gère vos partenariats à votre place.

Notre plus grande différence : nous ne débarquons pas dans ce domaine.
Ahrefs façonne l’industrie SEO depuis 2012. Avec la transformation de la recherche par l’IA, nous prenons à nouveau la tête en vous proposant :
- Une visibilité complète de votre marque
Tous les signaux qui influent l’impact du site : Google, LLMs, YouTube, Reddit et d’autres sont déjà implémentés. - La plus grande base de prompts IA
Plus de 190 millions de prompts mensuels qui s’appuient sur notre base de données de 110 milliards de mots-clés. - Des contenus au delà de votre nom de marque
Une visibilité en temps réel sur les produits, catégories et marchés. - Aucune configuration nécessaire
Vous obtenez immédiatement une vue complète de votre marque et de votre marché. Découvrez de nouvelles opportunités dès votre 1e utilisation de Brand Radar. - Des études approfondies sur la recherche IA
pour guider vos décisions dans ce nouveau monde AEO/GEO.
Brand Radar évolue rapidement. Notre ambition : en faire un outil incontournable, au même niveau que Site Explorer, au cœur de la plateforme marketing d’Ahrefs.
Les prochaines mises à jour de Brand Radar :
- Visibilité Reddit (tout juste en bêta ! Venez tester)
- Support TikTok dans la Video visibility
- Prompts personnalisés et AI Share of Voice (SOV) associé
- Rapport Insights pour des actions concrètes
Avec les plateformes IA qui redéfinissent la recherche, vos clients cherchent votre marque partout. Brand Radar est l’outil qui vous aide à rester visible dans la recherche, l’IA et au-delà.
Désormais disponible en outil autonome sans plan Ahrefs.
Ou essayez Ahrefs pour débloquer des insights encore plus avancés.
